Day 35 of running a bitchat node to wait for 1 other person to be found.
The hell are y'all finding people that use it?! Not on relays 🤣
Perhaps I've missed a few people when it wasn't scanning? 🫣
⚡tephen
stephen@vanderwarker.family
npub1lqul...qaf3
life is amazing! enjoy it with frens and fam. #pow #plebdad

The more you work with AI, the more you realize how fucking retarded AI actually is.


Just tried this and woah....
View quoted note →
One more hour 😖
GM and pv everyone 💜🫂🌄☕
#tgif
Much to release this weekend 👀🫣
Damn it... Missed it
View quoted note →
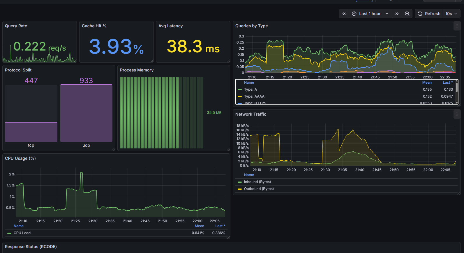
Gonna do some more work on it tomorrow but got my first #Grafana dashboard going! Starting with #cloudflared but I would like to add #yggdrasil and #nginx


Just cleared up some major DNS lag on my network. Turns out Spectrum was refusing TCP/53 connections, causing Pi-hole to hang on large lookups. Or at least that's what Gemini seems to think 😆
Going to try using DoH with #cloudflared
so far, so 🤌
#ItsAlwaysDNS
Me when I post a GM then don't go on for two days
Undoing 2 hours of gemini-cli yolomode code 🙄🤣
Might just wipe all changes and start from last commit at this point 😖
View quoted note →
I was at the store and the cashier said "Have you ever had anyone tell you, you look like Shaggy?"
I am "shook" as the kids say 🫠😬🤣😎
GM and pv everyone 💜 🫂 🌄 ☕
Gonna be a good week


Using #nostrudel #docker image an ooooh weeeee 🔥
I'M FAST AS FUCK BOI!
fuck yeah
https://compliance.conversations.im/badge/vanderwarker.family
#xmpp
Well. That deflated quickly.
#BetterLuckNextYear
sorry about nested posts lol
Andddd..... IT'S GOOOOODDDD!!!!! #LFG
View quoted note →
NY needs this damn it! 😂
we'll take the OT at this point. Please Denver air. Bles this 50 yrdr
View quoted note →
Bullshit. That was HOLDING! Shut up Gene
View quoted note →