>get on plane in America going from America to America
>plane is taxiing
>watch entire Sonic the Hedgehog movie (man of culture)
>plane takes off
>watch Sonic the Hedgehog 2 and 3 in the air
>plane lands
>no more Sonic the Hedgehog to watch
>watch Mario movie while the plane taxis for another 2 hours
>exit plane
>bag is lost
πΊπΈ πΊπΈ πΊπΈ
β
Alex Gleason
alex@gleasonator.dev
npub1q3sl...d26p
I create software that empowers people online.
I'm vegan btw.
Message me on WhiteNoise
View quoted note β
You can be a gamer and win at life, don't ever let your mom tell you otherwise.
I'm on a plane looking at pictures of bag worms on DuckDuckGo
Damn


Hey I'm on here! So is @Patrick PReis πͺ
View quoted note β
Just dumped a pot full of mac and cheese water and coffee grounds down the drain and it gave me a food truck idea
I hate OpenRouter so much just because they're closed-source and have "open" in the name. They're on Alex Gleason's shitlist and I'm coming for them.
These people are pure evil for making this closed source 

Introducing WebContainers: Run Node.js natively in your browser
Today we
Do you need to share your Nostr account with a team but none of the nip46 solutions work? Just paste your nsec into Zapier!
Seriously, this may a stupid solution, but it will unblock so many people.
View quoted note β
deepseek/qwen/llama/gemma on the left, Claude on the right


I think there's still hope but we're gonna have to get creative. It's not 2020 anymore
View quoted note β
Synced up with @DanConwayDev and a couple hours later NostrHub can now display files in git repos!


NostrHub
NostrHub | Discover and Publish NIPs
Explore official NIPs and publish your own custom NIPs on NostrHub.

New dork displays color-coded agent temperature. 0Β° is coldest, 100Β° is hottest.


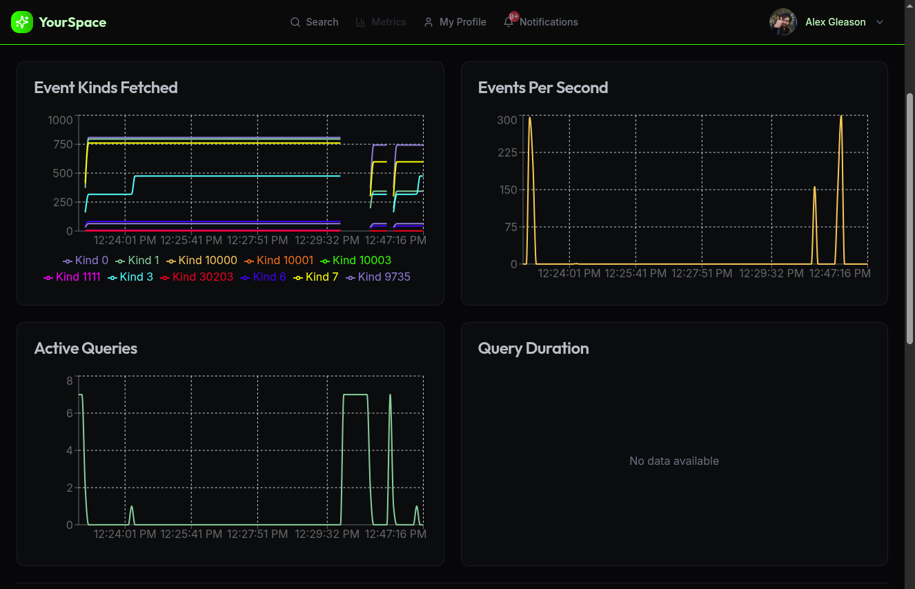
What if I told you... prometheus in the browser. I had to slay a JavaScript god to do it:
But it actually converts to prometheus exposition format AND THEN BACK directly in the browser. What if we published each scrape as a Nostr event, and then had a web frontend pull them down from relays? We wouldn't need prometheus at all.

GitHub
Using prom-client in the browser: Uncaught ReferenceError: process is not defined Β· Issue #685 Β· siimon/prom-client
There is an issue when trying to use prom-client in the browser: Uncaught ReferenceError: process is not defined I am not calling collectDefaultMet...


I've been feeling like I want to build a "Ditto 2" based on everything I've learned these past few months. We'll get back there, I'm just going a weird way back around to it because I think mastering AI is essential.
The way to have an "everything app" is to have one onboarding app that manages credentials then lets you discover and log into a thousand other apps.
GM today I'll be working on compressing the AI context window by replacing the messages with a summary. I picture it something like this:


